Updates and Enhancements to the Earthly Cloud UI
Table of Contents
Over the past several months, we’ve been working on revamping the UI of Earthly Cloud to better meet the needs of our users. Previously, our interface allowed you to view your satellites, their instance details, and status, and you could see build logs, but we knew there was room for improvement. We recognized the need to include build details and received valuable feedback from our users requesting features like build timings and build graphs. Today, we’re thrilled to announce a series of updates and enhancements to the Earthly Cloud UI.
Home Dashboard

The Earthly Cloud home dashboard isn’t new, but it’s a great entry point to Earthly Cloud’s UI. It has an Active Builds section with information about each currently running build and a Builds section with all of the builds across your org represented by visual indicators that make it easy to determine if individual builds were successful, failed, or canceled. If you hover your cursor over any of these build icons, additional details about the build are displayed. Clicking any of these build icons will take you to the new Build Details screen which will be detailed later in this post. The dashboard also has a Satellites section listing all satellites in your org, their status, and instance details.
New Build Details Screen
The new Build Details screen aims to give you more information about your builds, including what commands were executed, how long different parts of the build took to execute, the build graph, and build logs. It has 4 tabs: Overview, Timings, Graph, and Logs.
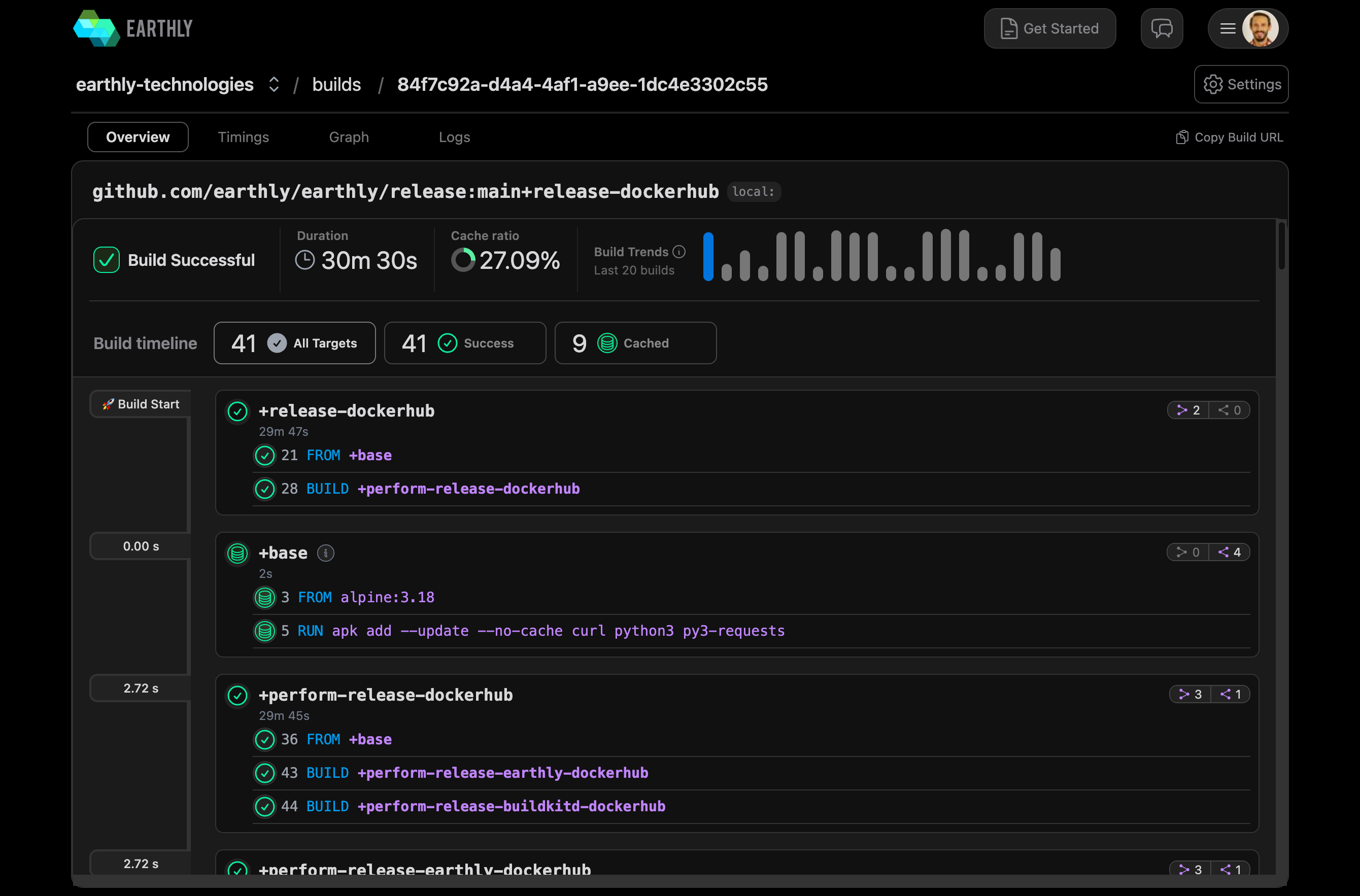
Overview

The first and default tab is the Overview tab. It is a quick look at the status and performance of a build. It shows details like build status, duration, the percentage of the build that was cached, and a high-level build timeline.
Timings
Target Timings

The second tab is the Timings tab which has 2 sub-tabs. The first is Target Timings. Target Timings show how long each target run as part of the build took to execute. Clicking any of the targets takes you to its Target Detail screen.

The Target Detail screen shows you the build logs for the target next to the commands that were executed for the target.
Command Timings

The second sub-tab on the Timings tab is Command Timings. This screen gives a detailed breakdown of how long each command run as part of the build took to execute. Clicking any of the commands takes you to its Target Detail screen with the command you clicked highlighted.
Build Graph

The third tab on the Build Details screen is the Graph tab. This tab shows a graph visualization of each target run as part of the build and which relied on which others. Clicking any of the targets takes you to its Target Detail screen.
Build Logs

The last tab on the Build Details screen is the Logs tab. This shows the logs for your build. If you’ve ever used Earthly’s Cloud logs, this should look very familiar.
Sign Up for Earthly Cloud and Start Using the New UI Today
Sign up for Earthly Cloud to start using the new UI and all of the features included with it. It’s available to all Earthly Cloud users. Try it out, then let us know how it works for you and if you have any suggestions for other enhancements to the Earthly Cloud UI that you’d like to see us build.
Turn your engineering standards into automated guardrails that provide feedback directly in pull requests, with 100+ guardrails included out of the box and support for the tools and CI/CD systems you already have.


